airth Finance - Financial Modeling & Valuation
airth Finance is a powerful financial modeling and valuation solution that seamlessly integrates planning, production, and economic data. It provides accurate cash flow analysis, scenario planning, and valuation insights, empowering users to make informed decisions and drive profitability in mining operations.
With features like production data integration, economic assumptions modeling, and comprehensive valuation metrics, airth Finance helps mining companies optimize project profitability and streamline reporting processes.
Model. Analyze. Optimize Value.
AIRTH FINANCE
What is airth Finance?
airth Finance is a powerful financial modeling and valuation solution that seamlessly integrates planning, production, and economic data. It provides accurate cash flow analysis, scenario planning, and valuation insights, empowering users to make informed decisions and drive profitability in mining operations.
With features like production data integration, economic assumptions modeling, and comprehensive valuation metrics, airth Finance helps mining companies optimize project profitability and streamline reporting processes.
Who Utilizes airth Finance?
Mine Planners
Professionals who create mine plans and need to evaluate the financial implications of different mining scenarios.
Finance Departments
Teams responsible for financial forecasting, budgeting, and investment analysis in mining companies.
Mine Managers
Operations leaders who need to understand the financial implications of operational decisions.
Why airth Finance?
Improve decision-making with real-time cash flow and key metrics analysis.
Enhance planning efficiency by integrating production data into financial models.
Reduce errors and streamline reporting with automated dashboards and audit trails.
Optimize project profitability through advanced scenario analysis and valuation tools.
Key Features
Explore airth Finance's comprehensive suite of financial modeling and valuation features designed to maximize operational efficiency and profitability.
Production Data Integration
Seamless Connection
Seamlessly incorporate mine plans and production physicals into financial models.
- Connect directly with production systems to automate data flow
- Build scenario-based models with real-time updates

Economic Assumptions
Market Adaptability
Adapt to market changes with flexible economic inputs.
- Apply varying metal prices, royalties, and tax assumptions
- Generate base, spot, and consensus pricing for accurate projections

Scenario-Based Modeling
Strategic Forecasting
Evaluate multiple planning scenarios with sensitivity analysis.
- Build financial snapshots for diverse economic conditions
- Analyze market sensitivities to guide strategic decisions

Comprehensive Valuation Metrics
Project Viability Assessment
Generate detailed financial metrics to assess project viability.
- Calculate NPV, IRR, AISC, FCF, and payback periods
- Present a detailed breakdown of financials for stakeholder insights

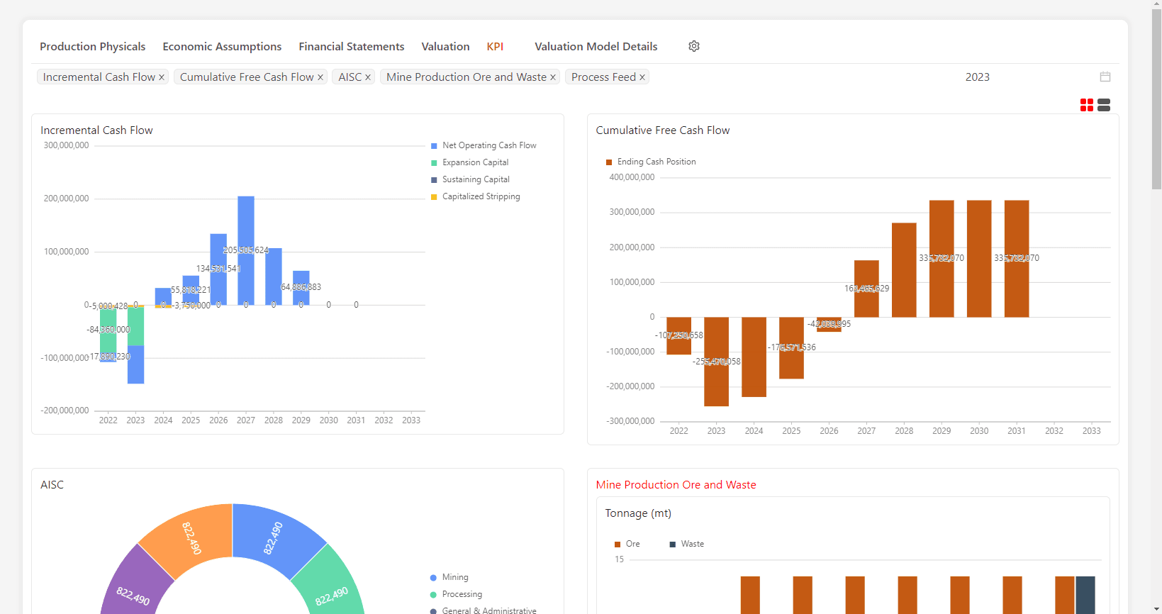
Reporting and KPI Dashboards
Performance Visualization
Track key financial and operational metrics with intuitive dashboards.
- Visualize metal production, process costs, and cash flow performance
- Configure reports tailored to decision-making needs

Enhanced Auditability
Compliance & Transparency
Ensure accuracy and transparency with detailed financial models.
- Provide visibility into all inputs and calculations for compliance
- Maintain an audit trail to support internal and external reviews

See airth Finance in Action
Watch how airth Finance transforms financial modeling and valuation to drive informed decision-making and maximize value.
Streamlined Analysis
Reduce financial modeling time by up to 60% with integrated data and automated workflows
Enhanced Decision Making
Make informed decisions with comprehensive valuation metrics and scenario analysis
Clear Reporting
Communicate financial insights with automated dashboards and visualizations
Transform Your Financial Analysis Today
Join the industry leaders who are streamlining their financial modeling and making data-driven decisions with airth Finance's advanced valuation and analysis capabilities.
20-25% NPV Improvement
Identify optimal economic scenarios to maximize project value and return on investment.
60% Faster Analysis
Streamline financial modeling workflows with automated data integration and scenario building.
Enhanced Compliance
Ensure accuracy and transparency with comprehensive audit trails and detailed financial models.
